科技部正式发布的《国家绿色低碳先进技术成果目录》包括18项水污染治理技术、15项大气污染治理技术、23项固废处理技术等共85项先进技术成果。
1. 技术名称
雨污合流及地表径流水污染处理系统
2. 适用范围
雨污合流及地表径流水污染处理。
3. 技术内容
3.1 技术原理
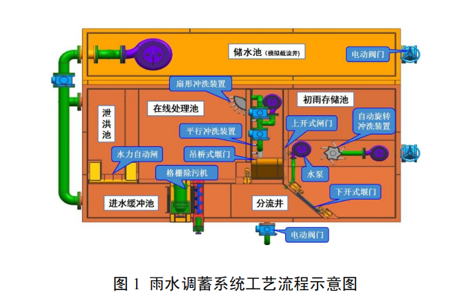
(1)雨水调蓄系统雨水调蓄系统关键设备包括旋转格栅除污机、智能射流搅拌冲洗器、雨污终端分流自控装置等。该系统通过对旱流污水、初期雨水及中后期雨水的分类处理,有效避免了初期雨水中污染物通过雨水管道直接排放,同时中后期雨水须经过调蓄系统的在线处理工艺后方可排放,使城市排水系统中的径流污染得到有效控制。采用模块化设计,因地制宜,可根据工程需要增减设备。
(2)市政排水管道封堵装置开发了多自由度堵头,可在小范围内自动搜索并定位水下盲区管道口;堵头工作面为球面或锥面,使堵头与水下管道口呈线性接触,增加了堵头与管道口的接触压强,实现良好的密封效果;承托导向装置利用杠杆原理可将堵头施加给活塞杆缸头的力矩转移到支撑架上。该技术可形成系列化、标准化的产品,替代原来的检修类闸门。
(3)水质自动在线监测装备和水环境在线监控系统运用现代传感器技术、嵌入式技术及实时在线监测技术,开发了智能化的综合集成多种水质参数的在线监测设备;开发了一套智能在线自动监控系统,利用低功耗、高性能的嵌入式控制器将采集到的水质参数通过网络将数据传输到远端的监测控制中心,达到水质模型参数实时监控的效果。该系统可实现自动连续在线监测、预警,监测装备浮力达 100kg 以上,监测水深不超过 50m。
3.2 主要创新点
(1)雨水调蓄系统采用模块化设计,因地制宜,可根据工程需要增减设备。整个雨水调蓄系统为机电一体化系统,可通过超声波液位仪反馈的液位信号远程控制各个关键设备不同时间节点的启闭,并通过水环境在线监控系统对调蓄池中的水质情况进行实时监控和管理,真正实现智能化控制。
(2)市政排水管道封堵装置突破了常规水下管道的封堵模式,使操作人员在岸上即可完成对水下盲区管道口的封堵,确保了混排污水及雨水径流、市政给排水、污水处理厂等在不停产、不排空的前提下能快速安全地带水安装、检修设备等。
(3)水质自动在线监测装备以浮标为载体,集成遥测终端、水质监测传感器、太阳能供电系统和锚泊系统等实现连续在线监测,可预警并触发响应流程。
4. 污染治理或环境修复效果
雨水调蓄技术及装备有效避免了初期雨水直接排放,同时中后期雨水经过调蓄系统在线处理后排放,有效控制了城市排水系统中的径流污染。排水管道封堵装置可针对水下盲区任意尺寸的管道口实施水下盲区封堵,封堵时泄漏量不大于 1.25L/(min·m),而且操作简便、可靠。智能化在线监测装备及系统全年数据有效接收率≥95%。
5. 技术示范情况
整体技术在马鞍山中心城区水环境综合治理 PPP 项目、深圳市布吉河水环境综合整治工程、滁州市清流河水质改善应急工程、滁州市污水处理厂和来安县污水处理厂等项目中应用,且每个项目多次应用。
雨水调蓄系统关键技术应用于马鞍山市中心城区水环境综合治理 PPP 项目等,通过对旱流污水、初期雨水及中后期雨水的分类处理,有效避免了初期雨水直接通过雨水管道排放,同时中后期雨水经过调蓄系统在线处理工艺排放,有效控制了城市排水系统中的径流污染。
滁州市污水处理厂应用了水下液压式锥面管道封堵装置,规格为 SMFZ-16-1600-380,对水下 5m 深处直径 1600mm 的进水口实施了有效封堵,实现了内部短暂停水,为后序分配闸、潜污泵的维修及清理池内垃圾等赢得了宝贵时间,大大减轻了维修人员的劳动强度,同时也产生一定的经济、社会效益。以污水处理量 10 万 m3/d 的污水处理厂为例,若该厂使用水下管
道封堵装置进行应急管道封堵,按每次进水管口应急停水两天进行计算,每次使用该封堵装置可减少 20 万 t 污水直接流入自然水域,有效避免了环境污染。若按污水处理费 1.5 元/m3计算,每使用一次,污水处理厂可减少直接经济损失 30 万元。该封堵装置在使用期间无使用成本,并可重复使用若干年。
水质自动在线监测装备、水环境在线监控系统与评价预警系统在马鞍山市中心城区水环境综合治理 PPP 项目等水环境治理项目中成功应用,实现了对水质、水文参数的实时在线监测,可实现无人值守、水质数据的在线监控,及时对水环境生态进行评估,系统操作便捷。
6. 投资估算
装置研制费用合计 470 万元,其中雨水调蓄系统 301 万元,市政排水管道封堵装置 41 万元,水质自动在线监测装备 128 万元。
7. 投资回收期
根据研制装备工程应用产生的年收益,静态投资回收期 0.6 年。
8. 技术成果转化推广前景
该技术可支撑流域水环境管理和决策,有效防范水环境风险,已在多个工程项目中应用,具有良好的市场应用前景。
关于十大娱乐彩票平台
十大娱乐彩票平台环保自成立之日起全心致力于污染治理工程、净水纯水工程、系统运营维护改造、设备成套销售、环境监测及一站式技术咨询服务。未来,十大娱乐彩票平台环保将持续以专业的技术内容、高效的服务态度、“求真务实、诚信谦和、力求完美”的十大娱乐彩票平台精神,竭诚为客户和业主单位提供优良服务,同时也将以“天更蓝、水更绿、山更青”为目标,为改善环境,造福子孙而努力奋斗,为社会奉献更多环保精品工程。



